Deskripsi Project

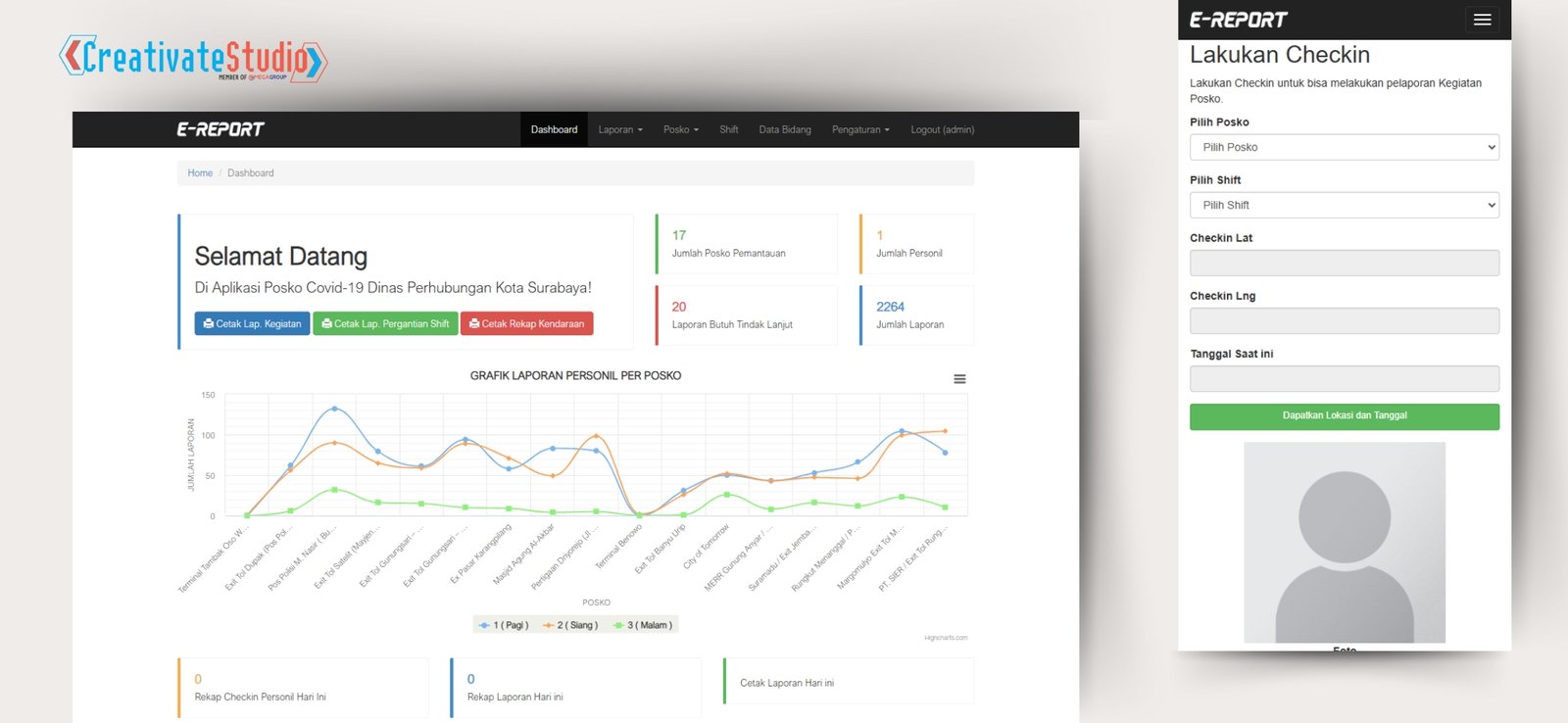
Sebuah Aplikasi pelaporan posko perbatasan PSBB Covid-19 yang di pergunakan untuk melakukan pemantauan, pengawasan dan monitoring terhadap personil yang melakukan penyaringan pengguna jalan, dimana personil yang sedang bertugas harus melakukan check in aplikasi dengan interval 2 jam sekali guna memudahkan pimpinan untuk memantau lokasi personil, selain itu personil juga harus melakukan pelaporan pada aplikasi terkait kondisi terkini dari posko, adapun hal wajib yang harus dilakukan selain check in dan laporan adalah personil harus melakukan checklist kelengkapan yang tersedia pada posko, sehingga dinas terkait dapat memantau kewajiban atas peralatan pada posko tersebut.

Tujuan Pembuatan Project

Tujuan pembuatan aplikasi adalah untuk membantu pimpinan dalam melakukan pemantauan personil yang sedang bertugas di posko perbatasan PSBB Covid-19, pimpinan juga dapat melakukan pemantauan kondisi dan penindakan kendaraan yang dilakukan oleh personil, selain itu pimpinan dapat melakukan pemantauan kelengkapan peralatan yang ada pada masing-masing posko Perbatasan PSBB Covid-19.

Dasar Masalah Pembuatan Project

Dasar masalah dalam pembuatan aplikasi ini adalah kurangnya monitoring kegiatan dikarenakan banyaknya posko Perbatasan PSBB Covid-19 yang tersebar di perbatasan surabaya. Sehingga Pimpinan sulit untuk melakukan pemantauan kondisi Terkini dari posko tersebut, yang menjadi point pantauan dari pimpinan adalah jumlah dan kondisi personil, kondisi pengguna jalan dan jumlah penindakan serta tersedianya kelengkapan dan perlengkapan yang mumpuni di tiap posko.

Solusi Developer Terhadap Project

Dari Dasar masalah yang telah disebutkan sebelumnya, dapat di simpulkan sebuah solusi dan inovasi, dimana dengan adanya aplikasi ini pimpinan dapat dengan mudah melakukan pemantauan dan monitoring personil, kondisi terkini dari posko perbatasan serta kelengkapan yang tersedia di posko perbatasan PSBB Covid-19 Tersebut tanpa harus mendatangi semua posko.


Share

Project Detail


Project Serupa

Berikut adalah beberapa project yang memiliki kesamaan dengan project yang anda lihat.


Anda memiliki kebutuhan lain? Konsultasikan dengan Tim Ahli Kami dan Dapatkan Solusi Terbaik! Kami telah menyelesaikan berbagai proyek pembuatan aplikasi profesional untuk berbagai kebutuhan klien.